1.关于Prometheus
Prometheus是一个根据应用的metrics来进行监控的开源工具。相信很多工程都在使用它来进行监控,有关详细介绍可以查看官网:https://prometheus.io/docs/introduction/overview/。
2.有关Grafana
Grafana是一个开源监控利器,如图所示。

从图中就可以看出来,使用Grafana监控很高大上,提供了很多可视化的图标。
官网地址:https://grafana.com/
3.SpringBoot使用Prometheus
3.1 依赖内容
在SpringBoot中使用Prometheus其实很简单,不需要配置太多的东西,在pom文件中加入依赖,完整内容如下所示。
<?xml version="1.0" encoding="UTF-8"?> <project xmlns="http://maven.apache.org/POM/4.0.0" xmlns:xsi="http://www.w3.org/2001/XMLSchema-instance" xsi:schemaLocation="http://maven.apache.org/POM/4.0.0 http://maven.apache.org/xsd/maven-4.0.0.xsd"> <modelVersion>4.0.0</modelVersion> <parent> <groupId>org.springframework.boot</groupId> <artifactId>spring-boot-starter-parent</artifactId> <version>2.1.3.RELEASE</version> <relativePath/> <!-- lookup parent from repository --> </parent> <groupId>com.dalaoyang</groupId> <artifactId>springboot2_prometheus</artifactId> <version>0.0.1-SNAPSHOT</version> <name>springboot2_prometheus</name> <description>springboot2_prometheus</description> <properties> <java.version>1.8</java.version> </properties> <dependencies> <dependency> <groupId>org.springframework.boot</groupId> <artifactId>spring-boot-starter-actuator</artifactId> </dependency> <dependency> <groupId>org.springframework.boot</groupId> <artifactId>spring-boot-starter-web</artifactId> </dependency> <dependency> <groupId>org.springframework.boot</groupId> <artifactId>spring-boot-starter-test</artifactId> <scope>test</scope> </dependency> <dependency> <groupId>io.micrometer</groupId> <artifactId>micrometer-registry-prometheus</artifactId> <version>1.1.3</version> </dependency> </dependencies> <build> <plugins> <plugin> <groupId>org.springframework.boot</groupId> <artifactId>spring-boot-maven-plugin</artifactId> </plugin> </plugins> </build> </project>
3.2 配置文件
配置文件中加入配置,这里就只进行一些简单配置,management.metrics.tags.application属性是本文配合Grafana的Dashboard设置的,如下所示:
spring.application.name=springboot_prometheus
management.endpoints.web.exposure.include=* management.metrics.tags.application=${spring.application.name}
3.3 设置application
修改启动类,如下所示.
@SpringBootApplication public class Springboot2PrometheusApplication { public static void main(String[] args) { SpringApplication.run(Springboot2PrometheusApplication.class, args); } @Bean MeterRegistryCustomizer<MeterRegistry> configurer( @Value("${spring.application.name}") String applicationName) { return (registry) -> registry.config().commonTags("application", applicationName); } }
SpringBoot项目到这里就配置完成了,启动项目,访问http://localhost:8080/actuator/prometheus,如图所示,可以看到一些度量指标。

4.Prometheus配置
4.1 配置应用
在prometheus配置监控我们的SpringBoot应用,完整配置如下所示。
# my global config global: scrape_interval: 15s # Set the scrape interval to every 15 seconds. Default is every 1 minute. evaluation_interval: 15s # Evaluate rules every 15 seconds. The default is every 1 minute. # scrape_timeout is set to the global default (10s). # Alertmanager configuration alerting: alertmanagers: - static_configs: - targets: # - alertmanager:9093 # Load rules once and periodically evaluate them according to the global ‘evaluation_interval‘. rule_files: # - "first_rules.yml" # - "second_rules.yml" # A scrape configuration containing exactly one endpoint to scrape: # Here it‘s Prometheus itself. scrape_configs: - job_name: ‘prometheus‘ static_configs: - targets: [‘127.0.0.1:9090‘] ###以下内容为SpringBoot应用配置 - job_name: ‘springboot_prometheus‘ scrape_interval: 5s metrics_path: ‘/actuator/prometheus‘ static_configs: - targets: [‘127.0.0.1:8080‘]
4.2 启动Prometheus
启动Prometheus,浏览器访问,查看Prometheus页面,如图所示。

点击如图所示位置,可以查看Prometheus监控的应用。

列表中UP的页面为存活的实例,如图所示。

也可以查看很多指数,如下所示。

5.Grafana配置
启动Grafana,配置Prometheus数据源,这里以ID是4701的Doshboard为例(地址:https://grafana.com/dashboards/4701)如图。

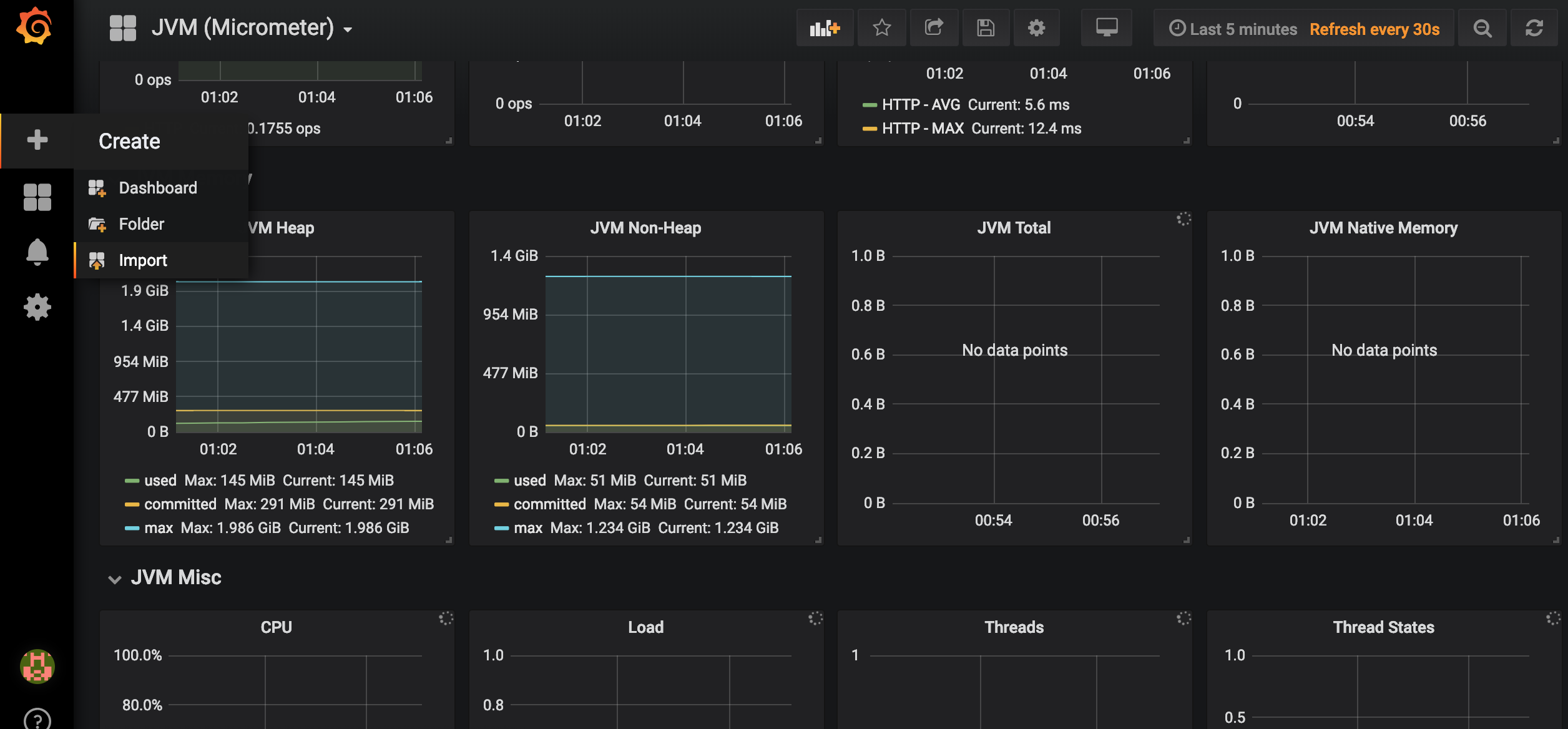
在Grafana内点击如图所示import按钮

在如图所示位置填写4701,然后点击load。

接下来导入Doshboard。

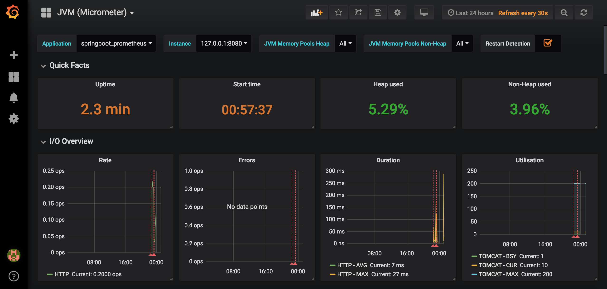
导入后就可以看到我们的SpringBoot项目对应的指标图表了,如图。

6.源码
源码地址:https://gitee.com/dalaoyang/springboot_learn/tree/master/springboot2_prometheus
